电站不显示发电趋势曲线处理方案【小麦商家】

电站不显示发电趋势曲线处理方案【小麦商家】

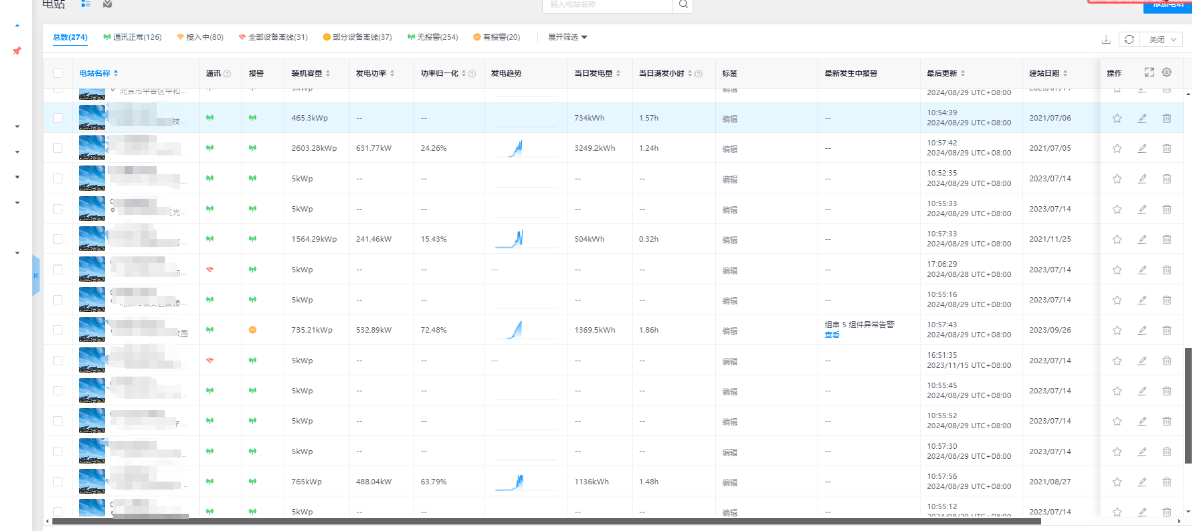
电站设备没有离线,并且正常在发电,为什么没有发电趋势曲线?


排查:

点击对应电站-检查电站数据来源-检查对应设备是否当前有发电功率

示例:





检查电表设置,查看发电侧电表是否存在功率

发电侧电表没有功率,故平台不显示发电趋势曲线图

    • Related Articles

    • 如何下载小麦商家APP【小麦商家】

      若在操作过程中存在需要移动端使用小麦商家版的功能服务,则可在Web应用登录页选择【下载APP】,页面会显示小麦商家版App应用下载二维码,您可以通过移动端扫码进行下载及登录使用 如图所示
    • LD4G-2常见问题

      Q1:采集器的拨盘NO/TERMS如何选择? A1:采集器的拨盘功能是电阻开关,出厂情况下一般拨至TERMS挡位,当现场的485接线超过200m时可以通过拨至NO位置来增加电阻,确保数据传输稳定性,正常情况只需拨至TERMS即可。 Q2:采集器离线如何怎么排查解决 A2:首先根据指示灯判断设备状态(指示灯状态详见产品规格书),可以采用以下几种方式排查: 1) 卡商查下下SIM卡是否欠费停机了 2) 现场SIM卡也可以重新插拔后再看下是否能上线,有可能卡灰尘接触不良; 3) ...
    • 小麦商家web端-小麦平台网址

      小麦商家版-中国:https://pro.solarmanpv.com/login 小麦商家版-国际:https://globalpro.solarmanpv.com/login
    • LD4G-3常见问题处理分析

      Q1:采集器的拨盘NO/TERMS如何选择? A1:采集器的拨盘功能是电阻开关,出厂情况下一般拨至TERMS挡位,当现场的485接线超过200m时可以通过拨至NO位置来增加电阻,确保数据传输稳定性,正常情况只需拨至TERMS即可。 Q2:采集器离线如何怎么排查解决 A2:首先根据指示灯判断设备状态(指示灯状态详见产品规格书),可以采用以下几种方式排查: 1)卡商查下下SIM卡是否欠费停机了 2)现场SIM卡也可以重新插拔后再看下是否能上线,有可能卡灰尘接触不良; ...
    • APP上为什么不能导出报表?【小麦商家】

      请登陆小麦商家WEB端:https://pro.solarmanpv.com/login 进行报表导出,APP暂时不支持导出报表。