Solution for plant not displaying generation trend curve【SOLARMAN Business】

Solution for plant not displaying generation trend curve【SOLARMAN Business】

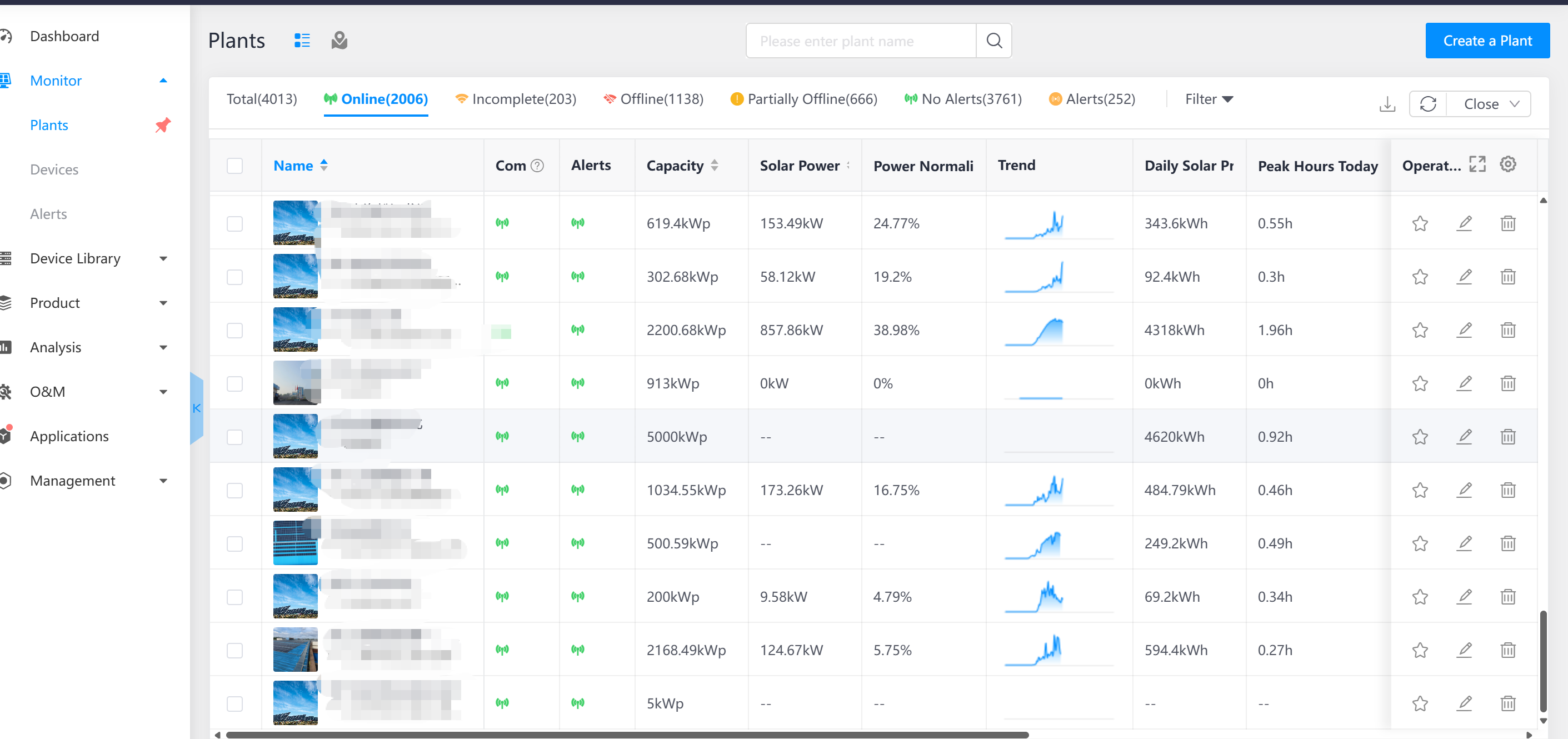
The plant device is not offline and is generating electricity normally, why is there no production trend curve?

Troubleshooting:
Click on the corresponding plant - Check the data source of the plant - Check if the corresponding device is currently generating power
Example:


Check the meter settings and see if there is power on the generation side meter.

No power from the generation side meter, hence the platform does not display the generation trend chart
      
    • Related Articles

    • Can I customise report templates?【SOLARMAN Business】

      Yes, you can do this on your computer. The navigation path is: Analysis - Reports - Report Templates. We currently support the creation of up to 10 custom report templates per merchant.
    • Solution for Inverter Not Displaying DC Discrepancy Rate【SOLARMAN Business Web】

      Why is the inverter DC dispersion rate not displayed? 1. The rule for displaying the DC dispersion rate is based on data calculated within 2 hours after sunrise and 2 hours before sunset at the current plant. If the current time is during the period ...
    • Create a Plant【SOLARMAN Business APP】

      Create a Plant step Step 1: Enter the Create a Plant page Please log in to the account you just created and directly click the "+" button in the upper right corner of the Dashboard to select【Create a Plant】or click 【Monitor】-【Plants】-【+】 step by step ...
    • Layout【SOLARMAN Business APP】

      If the current plant is connected to “Microinverter" device, the“Layout” function can be used to support the physical layout of the roof and the system layout of component device connections based on components, as well as view the power generation ...
    • Solution for plant Remaining in Alarm State After Device Goes Offline【SOLARMAN Business】

      SOLARMAN Business Edition, the device is offline, but the plant still shows an alarm status. The last data frame before the device went offline uploaded an alarm, and the plant alarm icon will disappear 24 hours after it goes offline. If the device ...